v2.3.0

Firewall Management Platform

OPNmanager is a dedicated, single-tenant firewall management platform designed exclusively for managing multiple OPNsense firewalls from a central location. Each installation gets its own isolated instance, ensuring maximum security, superior performance, and guaranteed Quality of Service.

Single-Tenant Security Dedicated Resources Complete Isolation

Why Single-Tenant Matters: No data sharing between organizations • Zero cross-tenant risk • Guaranteed performance • Complete control

OPNmanager Login Interface

Core Features

Everything you need for enterprise OPNsense firewall management

Multi-Firewall Dashboard

Monitor unlimited OPNsense firewalls from a single pane of glass with real-time health scoring (0-100) based on connectivity, versions, uptime, and configuration.

  • Real-time health scoring
  • Quick actions (reboot, update, backup)
  • Custom tagging & organization
  • Fleet-wide search & filter

Lightweight Agent System

Python-based agent (v3.6.0+) with 5-minute check-in intervals, automatic self-healing, and minimal resource footprint (<10MB RAM).

  • System stats & interface status
  • Gateway latency monitoring
  • Package version tracking
  • Temperature sensors support

Secure SSH Tunnels

On-demand SSH tunnels (v2.2.0+) with double encryption (HTTPS + SSH), no VPN required, and automatic session management.

  • ED25519 SSH keys
  • 15-min idle / 30-min max timeout
  • 2-3 second tunnel creation
  • Source IP restrictions

AI-Powered Security Analysis

Automated security scanning with multiple AI providers (OpenAI, Anthropic, Google Gemini, Ollama) with comprehensive findings and remediation steps.

  • Configuration scanning & grading (A+ to F)
  • Log analysis & threat detection
  • PII sanitization before analysis
  • GDPR/HIPAA compliant

Automated Backup System

Nightly backups at 2 AM (configurable) with on-demand options, XML format, compression, and one-click restore functionality.

  • Scheduled & on-demand backups
  • Configuration comparison viewer
  • Point-in-time recovery
  • Audit trail of changes

Network Diagnostic Tools

Built-in diagnostics (Ping, Traceroute, DNS Lookup) that run directly from the firewall with real-time output terminal.

  • Ping with custom packet count
  • Traceroute with hop limit control
  • DNS queries (A, AAAA, MX, TXT, NS)
  • Execute via SSH, no GUI needed

Comprehensive Health Monitoring

Real-time health scoring based on connectivity (35%), updates (25%), uptime (20%), configuration (15%), and performance (5%).

  • Connectivity verification
  • Firmware & update tracking
  • System stability monitoring
  • Configurable alert thresholds

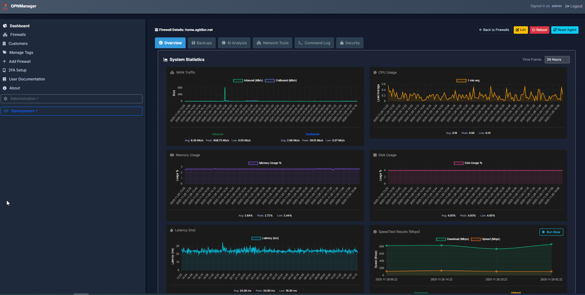
Traffic Analytics & Graphing

Interface traffic charts (RX/TX) with historical data using Chart.js and SQL window functions for bandwidth trends analysis.

  • Per-interface bandwidth trends
  • Historical performance data
  • Customizable time ranges
  • Advanced data visualization

Direct SSH Command Execution

Bypass command queue for instant operations (v2.1.0+) including system updates, package installations, and network diagnostics.

  • Direct SSH execution
  • Base64 encoding for special chars
  • Full output capture
  • Error handling & logging

Why Single-Tenant Architecture?

The foundation of OPNmanager's superior security and performance

Superior Security

  • No data sharing between organizations
  • Zero risk of cross-tenant data leakage
  • Isolated databases and file systems
  • Complete control over your infrastructure

Unmatched Performance

  • Dedicated resources per installation
  • No noisy neighbor problems
  • Consistent response times
  • Optimized for your specific workload

Better Quality of Service

  • Guaranteed resource allocation
  • No throttling or resource contention
  • Predictable performance under load
  • Custom configurations per deployment

Enterprise Security & Compliance

Built with security-first principles for enterprise environments

End-to-End Encryption

TLS 1.2/1.3 for all web traffic, ED25519 SSH keys (stronger than RSA 4096), double encryption for tunnel proxy (HTTPS + SSH), and AES-256-CBC for data at rest.

Role-Based Access Control

Granular permission system with admin/operator/viewer roles, Bcrypt password hashing (cost factor 12), 2FA support, and per-user permissions with activity logging.

Comprehensive Audit Logging

Every action is logged with detailed audit trails, full command execution history, configuration change tracking, and complete visibility into system activities.

GDPR/HIPAA Compliance

PII sanitization before AI analysis, encrypted API key storage, no password/credential exposure, full audit trail, and compliant data handling procedures.

Multi-Factor Authentication

TOTP 2FA support, hardware token compatibility, enterprise SSO integration, and session security with HttpOnly cookies and SameSite flags.

Threat Prevention

OWASP Top 10 mitigations, SQL injection prevention (prepared statements), XSS protection (input sanitization), CSRF protection, and Fail2ban integration.

Why Choose Our Hosted Service?

Focus on your network security, not infrastructure management

Instant Setup

No servers to buy, configure, or maintain. Start managing your firewalls in minutes, not weeks.

Enterprise Security

Bank-level security, encryption, and compliance. Your data is protected with enterprise-grade infrastructure.

Always Updated

Automatic platform updates, security patches, and new features. Always running the latest version.

Support

Expert support team available around the clock. Get help when you need it, from people who know the platform.

Reliable Backups

Automated, encrypted backups stored across multiple data centers. Your configurations are always safe.

Scalable

From 5 to 500+ firewalls. Our hosted platform scales with your business without infrastructure investments.

See OPNmanager in Action

Experience the powerful interface through our interactive gallery

Login Interface
1 / 11

Main Dashboard

Comprehensive overview of all managed firewalls with real-time status indicators

Login
Login
Dashboard
Dashboard
Overview
Overview
Firewalls
Firewalls
Details
Details
Config
Config
Users
Users
Settings
Settings
Backup
Backup
Monitoring
Monitoring
Analytics
Analytics

Flexible Licensing Options

Single-tenant pricing that scales with your needs. Each customer gets their own isolated instance.

Get Started

Trial

FREE

Up to 3 firewalls, 30 days

  • Up to 3 managed firewalls
  • Full feature access
  • AI security scanning
  • Automated backups
  • 30-day trial period
  • Email support

Starter

TBD

1-10 firewalls per customer instance

  • 1-10 managed firewalls
  • Single-tenant isolation
  • Health monitoring & alerts
  • Automated backups
  • SSH tunnel access
  • Email support (24hr response)

Get Started Today

Ready to streamline your OPNsense management? Contact us for a demo.

Please solve the simple math problem to verify you're human

Contact Information

Response Time

Within 24 hours

Quick Start

Demo available within 48 hours

© 2025 OPNmanager. All rights reserved.